|
概述 |
|
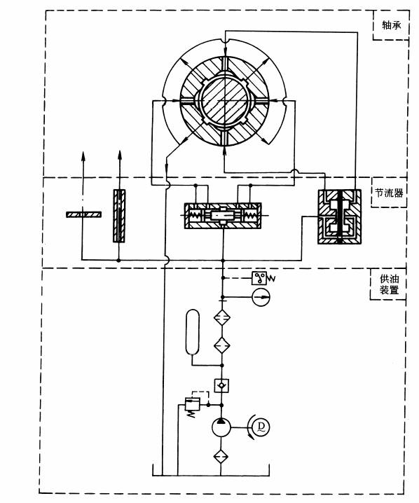
液体静压轴承是在液体静力润滑状态下工作的滑动轴承。通常是依靠外部供油系统向轴承供给压力油,通过补偿元件输送到轴承的油腔中,形成具有足够压力的润滑油膜将轴颈浮起,由液体的静压力支承外载荷,保证了轴颈在任何转速(包括转速为零)和预定载荷下都与轴承处于完全液体摩擦的状态。 常用的恒压供油静压轴承系统组成,包括径向和推力轴承、补偿元件(小孔节流式、毛细管式、内部节流式、滑阀反馈式和薄膜反馈式节流器等)、供油装置三部分,见下图。液体静压轴承的特点见表液体静压轴承的特点
液体静压轴承系统组成 |

